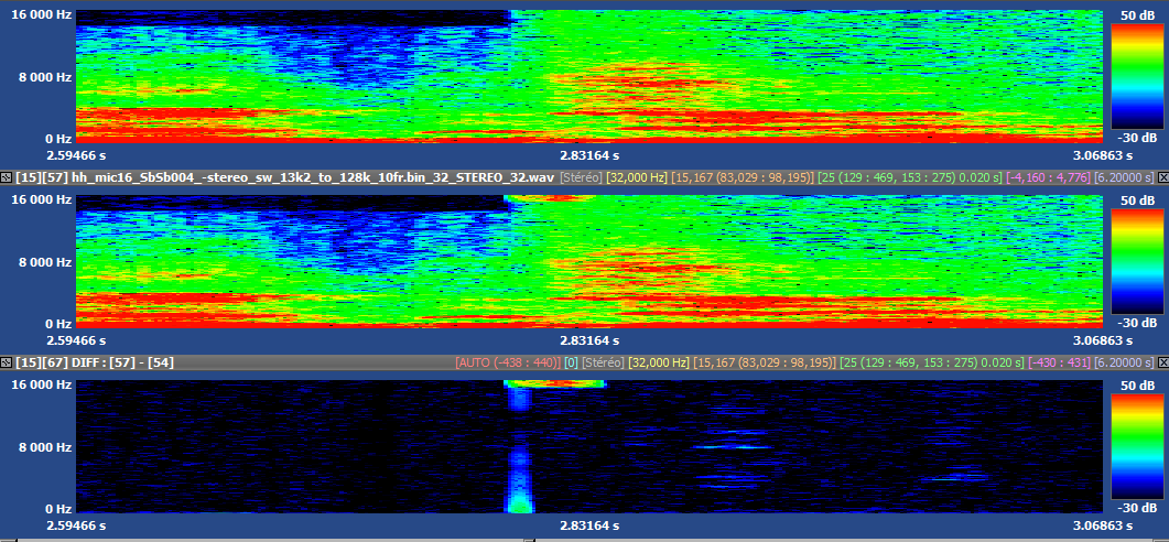
Amplitude issue in BWE during bitrate switching
when bit rate is changing at ~2.8s, the is a burst in the high frequencies. The problem is present in both L and R channels.
Can be replicated using the attached bitstream and the following command lines (SHA : 594a1ac4) :
hh_mic16_SbSb004_-stereo_sw_13k2_to_128k_10fr.bin_32.bit
IVAS_dec_ref STEREO 32 bit syn_ref
IVAS_dec_ref STEREO 32 bit syn_test
In the following figure, in order from top to bottom: reference synthesis, fx point synthesis, the difference signal and the spectrum. Similar issue happens twice in that file. The second figure shows the spectrogram.
Edited by vaillancour

